首页 >识物 >文章 >显卡价格血崩,拒做大冤种!酷睿i5-12600K+RTX3080显卡装机分享
现在装机是不是大冤种,很抱歉,我给不了你答案。显卡价格血崩,是近期电脑DIY圈子的高频词汇,但会不会持续,同样没有答案。另外,还需要保持头脑清醒的是,价格血崩的多半是矿厂的淘汰品,这种显卡基本没有售后,还剩多少命?要不要入?也需要仔细斟酌。

今天装机的初衷,只是因为收到朋友送来的一款新机箱,所以特地从自己的小仓库挑选了一套配置用来装机实测,分享给大家,共参考。

完整配置单:英特尔i5-12600K处理器,微星MPG Z690 EDGE Ti WIFI DDR4 刀锋主板,影驰RTX3080黑将OC显卡,HOF PRO RGB D-4000 16G*2内存,HOF PRO 20 1T 固态,分形工艺Focus 2 黑色RGB高透版机箱,影驰魔影240R一体水冷散热,安钛克HCG850金牌全模组电源...

机箱简评
侧透、可控光污染在时下应该是装机的绝对主流,今天的主角,分形工艺Focus 2 黑色RGB高透版机箱也不例外。中塔规格,钢化玻璃侧透设计,三围471.5*215*450.5mm,净重6.4KG,主体为厚实的钢质板材,用料非常扎实。

机箱前脸,整块面板为网格面板,搭配两把支持ARGB灯效的Aspect 14CM大风扇,可以给机箱内部带来更大的进风量(冷风),辅助机箱构建优秀的散热风道。

直接手拧螺丝便可卸下钢化玻璃侧板,除了优秀的防呆设计可以有效降低跌落风险,钢化玻璃上下方还均带金属包边设计,下方还额外附带电源仓半隔断模块;

机箱内部采用创新式设计,电源仓顶部采用无隔断设计。机箱体积不大,但内部空间极为充沛。最大可支持ATX规格主板,并向下兼容M-ATX和ITX主板。显卡方面,限长更是达到405mm。散热方面,机箱最多可支持6把12cm风扇,风冷限高170mm,前置支持360冷排,顶置支持240冷排;

机箱背面预留了充足的背线空间,同时规划了两个3.5寸机械硬盘安装位,最大可支持6块2.5英寸SSD安装,主板一侧SSD硬盘位支持快捷拆装;

机箱I/O面板位于机箱顶部,包括开关、RGB灯效接口、音频输入/输出口以及2个USB3.0接口。此外,还预留了一个Type-C口安装位,不过需要自行购买相关组件。

装机进行时
即便很快就要迎来牙膏厂新品酷睿,但12代酷睿i5能够满足绝大多数用户对处理器的需求,依旧毋庸置疑,而带K的i5则能把这种需求直接拉满。10核16线程,20MB三级缓存的配置在生产力和游戏力方面都有不错的表现。不过,今天装机实际使用的是ES版本的12600K,仅供参考。出于预算考虑,也可以更换为不带核显的12600KF处理器。

主板选择上,12代酷睿带K的i5处理器,B660和Z690都可选,不过想要玩得更畅快,肯定还是优选后者。今天装机实测选择的主板是微星MPG Z690 EDGE Ti WIFI DDR4 刀锋主板。

在一众D4内存版本的Z690主板中,微星刀锋钛应该一直都是有口皆碑,而大面积银色散热马甲的配置,也让主板颜值给符合玩家主流审美。作为一款ATX规格主板,它标配了4条DDR4内存插槽,最高可支持OC到5200Mhz。板载4条M.2高速固态接口,同时均支持pcie4.0高速传输。

想要对处理器进行超频,还要保障配件稳定运行,主板配置方面也不能掉队。Z690刀锋钛主板采用16+1+1相直连式供电,最高可提供75A的供电。外接供电方面,则是双8pin的配置。这样的配置组合,即便是用来搭载12代酷睿i9也是绰绰有余;

不难发现,时下装机,连SATA盘都少见了,PCIE4.0的普及潮也正有力推进中。今天配置中,一块1T大小的HOF PRO 20 M.2固态,基本也称得上是主流之选;(散热马甲非原配,但更加耐看,你觉得呢)

内存方面,双通道、高频率之后,大容量也越来越被重视。今天配置中选择的是影驰HOF PRO RGB D-4000 16G*2内存,搭配带K的i5,锁4000MHz 高频G1稳定运行基本无压力。

平台整体进机箱

就我个人而言,面对12600K处理器,其实更青睐360一体水冷,但如果不折腾,240的冷排也是足够应付它的散热需求。今天这款影驰魔影240R一体式水冷,性价比非常不错,同时冷头和风扇还均带ARGB灯效设计,整体颜值也在线。


电源还是老规矩,大厂+金牌+全模组都是必要条件,没必要在这上面节省预算。今天装机依然选择的是安钛克HCG850金牌全模组这款电源。机电大厂,旗舰级定位,850W的大容量,应对12600K+RTX3070Ti使用,完全足够,而且显卡段位再往上跳个级,也能轻松应对。

安钛克HCG850,十年免费换新售后,售后方面规格基本顶流。电源拥有80plus金牌认证和实际接近白金牌电源标准的高转化。同时,全日系豪华电容的配置以及稳定的桥式LLC谐振+主动式FPC方案,则给电源长时间高效稳定输出提供了保障。此外,电源散热风扇支持智能温控调节,低负载状态智能降低转速,可以给我们一个更安静的使用环境。

没有电源仓顶盖遮挡,咱也要安排得明明白白。

矿卡,最让人担心的无外乎就是售后。想避坑,上正规商家买新货就好,有官方售后兜底,基本不用方。今天装机选择的显卡是一片RTX3080黑将显卡,也算是主流段位了。不过,为了节省预算,选择了定位相对丐的影驰黑将,不介意预算的话建议直接上名人堂。


成品出炉


这背线水平,5块钱手工费还是值吧!

简简单单亮个机,显卡那点灯不支持神光同步,咱就不管它了





整机测试
鲁大师整机得分199W分,其中,处理器得分74W分,显卡得分71W分;


CPU-Z测试,单核得分771.9分,多核得分7303.3分;

室温27℃时,机箱内环境,默频状态,单烤FPU测试,烤机10min,处理器温度最高保持在81℃左右,功耗稳定在160W左右;

PC Mark Extended测试,整机得分11838分,常用基本功能测试得分10798分,生产力测试得分12267分,数位内容创作测试得分15028分,游戏测试得分26660分;

使用3D Mark对显卡进行测试,在Time Spy 测试中,显卡得分17082分,在Time Spy Extreme测试中,显卡得分8539分,在Fire Strike测试中,显卡得分42982分,在Fire Strike Extreme测试中,显卡得分20926分,在Fire Strike Ultra测试中,显卡得分10677分,在Port Royal光追性能测试中,显卡得分11188分;

同环境下,使用FurMark对显卡进行烤机,烤机10min,显卡温度稳定在85℃左右,显卡功耗稳定在320W左右;

开启内存XMP的选项后,使用AIDA 64进行内存测试,内存的读取速度为57009MB/s,写入速度为57703MB/s,复制速度为56995MB/s,延时为65.4ns;

游戏体验
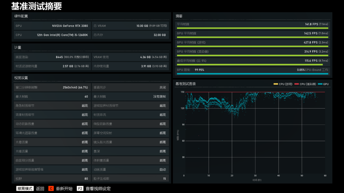
《战争机器5》基准测试,超高画质,4K分辨率下,游戏平均帧率为83FPS;2K分辨率下,游戏的平均帧率为141.8FPS;


《古墓丽影·暗影》基准测试,最高画质,光追超高,DLSS超强性能模式,4K分辨率下,游戏平均帧率为133FPS;2K分辨率下,游戏的平均帧率为176FPS;


《极限竞速·地平线5》基准测试,极端画质,4K分辨率下,游戏平均帧率为77FPS;2K分辨率下,游戏的平均帧率为105FPS;


装机点评
到底何时真正适合下山,估计苏妈和老黄,都没法给你答案。面对未知的行情,刚需就早买早享受,毕竟当下价格也真的还不错了。如果还愿意继续当等等党,待新平台和新显卡都落地之后,再考虑也不急。处理器性能过剩的当下,一颗12代酷睿i5,确实是能满足绝大多数玩家的需求,也能轻松驾驭RTX3080这个级别的显卡。整套配置即便在4K分辨率下,也能拥有非常优秀的使用体验,更主流的2K分辨率下,基本通杀也没毛病;
再一次使用分形工艺机箱,机箱用料一如既往的扎实,整体简约的设计搭配ARGB灯效非常耐看,安装兼容性方面非常友好,科学的内部风道设计也能给整机带来非常优秀的散热效果。至于ES版本的处理器和丐版显卡的选择,则建议根据自己实际需求合理更换;

以上装机配置仅供参考,本人不卖电脑,不卖配件,也不恰烂饭,我把装机当乐子,也希望能把这种乐子分享给大家
技飞狗跳